北京中天恒遠金屬行業設備安裝

一、設備安裝項目簡介
北京諸城金屬行業的龍頭產業大業公司,主要產品胎圈、鋼絲等等,該公司對技術及產品質量要求的相當嚴格,新引進了國外先進線及工藝,該技術需要純凈水作為冷卻水使用,我公司專業技術師傅,對現場進行實時勘察,對該公司進行了反滲透處理設備的安裝調試及對工作人員進行了培訓輔導,使之達到產品配套,培訓跟到,讓該廠新進線可以正常如期進行。
二、工藝概況
我們的勘察技術人員對當地水質進行了了解,和用戶對出水量的要求,專門定制了一套單機反滲透處理設備,每小時出水量10T,該設備使用了國際上較為先進的水處理工藝膜處理工藝,RO反滲透使處理脫鹽工序的核心技術,脫鹽率可達到百分之98.2;使用的使砂率裝置和碳濾、軟化系統、過濾程序極密,使之達到好的處理效果。
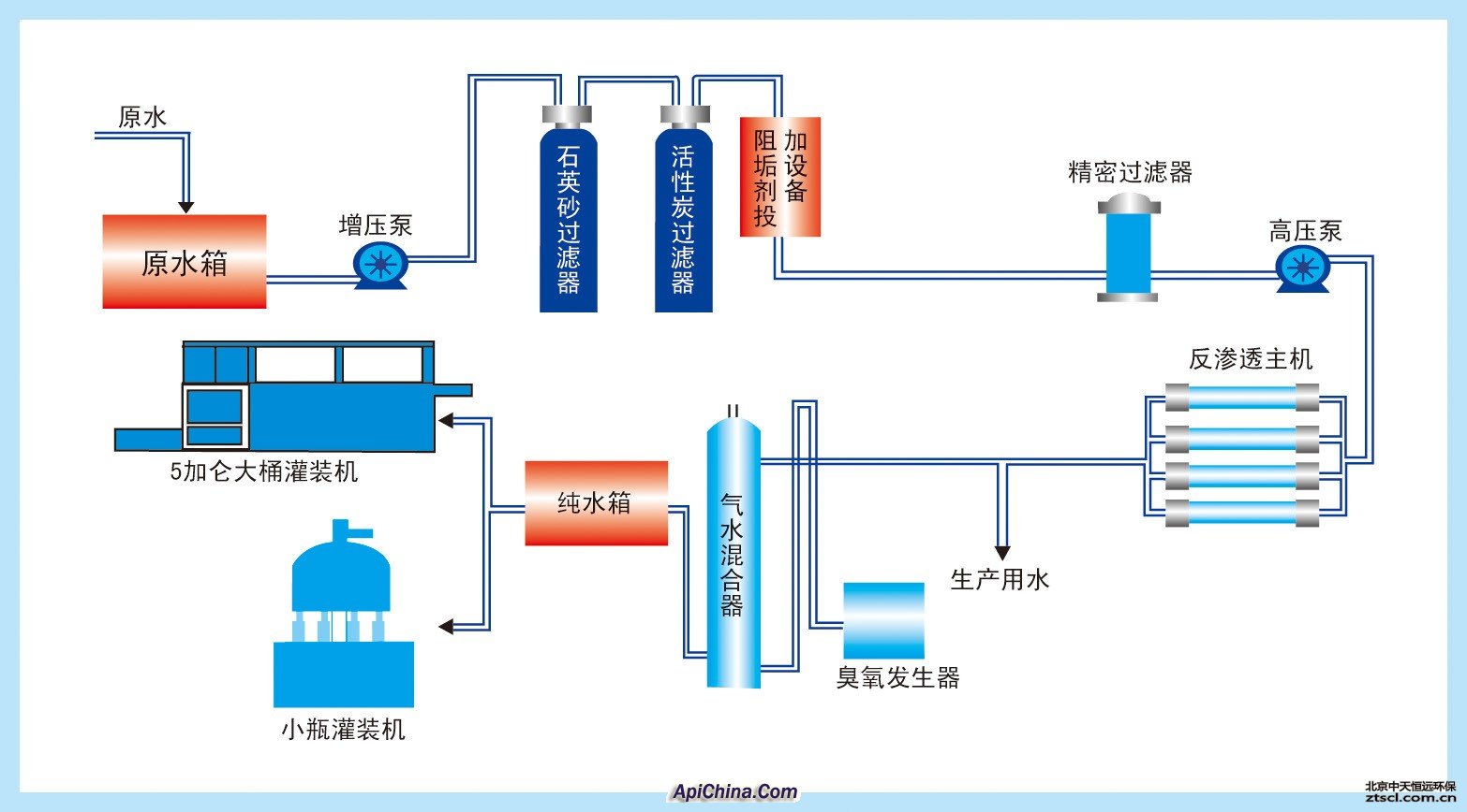
水處理設備工藝步驟:
原水→ 原水泵 → 石英砂過濾 → 活性碳過濾 → 軟化過濾→ 精密過濾 →高壓泵 → 反滲透RO膜→純凈水水箱 →用水點
安裝設備圖:

設備原理圖:

如果您看了此案例,有什么需求的話請盡管給我們打電話,我公司本著客戶就是上帝的服務宗旨竭誠為您服務。





